La pandemia del Covid 19 ha cambiado la percepción de la sociedad sobre diferentes aspectos de la vida.
Lapercepción humana de la calidad del aire es subjetiva. Muchos gases son inodoros. Solo podemos percibir la calidad del aire por factores como la dificultad para respirar, falta de concentración o dolores de cabeza.
Las concentraciones de dióxido de carbono CO 2, han sido señaladas recientemente como la mejor expresión para monitorizar la calidad del aire en interiores.
Alteria Automation ha perfeccionado los modelos de riesgo de infección existentes yendo un paso más allá, teniendo en cuenta la concentración de aerosoles y otros factores de riesgo relevantes:

- Desarrollando de un nuevo índice de calidad del aire específico para interiores (IIAQ) utilizando un algoritmo con polinomio múltiple.
- Desarrollando de un nuevo índice de la probabilidad de infección (IPR) utilizando un modelo Wells Riley
modificado. - Desarrollando completo de una sonda con sensores, que mide las variables del aire y ofrece índices IIAQ IPR en tiempo real: METTRION 500
- Aprendiendo de los datos: Analizando la calidad del aire en escenarios y casos reales en interiores y generando recomendaciones para minimizar los riesgos de transmisión.
- Usando de un servidor en la nube para almacenar datos que proporcionan plena trazabilidad
de la calidad del aire en lugares públicos.
Definición de las variables principales para determinar la probabilidad de infección en un ambiente cerrado

Medición del CO2 y su relación con la carga viral en el aire
Los niveles de dióxido de carbono al aire libre oscilan usualmente entre 400 ppm y 450 ppm. A medida que se produce la combustión del oxígeno al respirar, los niveles de dióxido de carbono (CO2) aumentan. Eso es cierto para cualquier ambiente interior, esté ventilado o no.

Source: Milton (Oct 2020, NCBI) A Rosetta Stone for Understanding
La falta de ventilación aumenta considerablemente los niveles de CO2 por lo que las concentraciones de dióxido de carbono son una buena indicación de la tasa de renovación del aire en los espacios interiores.
El CO2 es un gas inodoro, que en concentraciones medias y altas (1200 2500 ppm en adelante) proporciona una sensación de aire viciado, proporcionando síntomas como falta de concentración, dificultad para respirar o dolor de cabeza. En conclusión, el CO2 (excepto en concentraciones muy altas y por encima de 2500 ppm) no es peligroso ni pone en peligro la vida.
Para aquellos que no estén familiarizados con el tema, queremos aclarar que los niveles altos de CO 2 no suponen ninguna inhalación de cargas virales en el aire per se. El CO 2 es solo una variable relacionada con los riesgos de infección por vía aérea. Cuanto mayor sea la concentración en ppm de CO 2 peor es la renovación del aire en interiores.
Aerosolesy su relación con la carga viral en el aire
La infección por propagación aérea ocurre porque hay aerosoles que transportan cargas virales. Hay muchos estudios de casos sobre la importancia de los aerosoles en la propagación de la infección por COVID 19.
Los casos bien conocidos incluyen el brote del crucero Diamond Princess, donde miles de pasajeros se infectaron con COVID 19 durante la primera ola. Muchos de esos pasajeros nunca compartieron las mismas instalaciones, como restaurantes, baños o bares. Entonces, es evidente que la única posibilidad de propagación era el sistema de aire acondicionado del barco
y que la infección se transmitía por el aire.
La importancia de los aerosoles en la prevención de la propagación del COVID 19 es la base del requisito del uso de mascarillas, para aislar los aerosoles. Partículas húmedas creados por la respiración y el habla.
Cuando el aire no se renueva, los aerosoles se van acumulando con el tiempo. A medida que aumenta la concentración de aerosoles, y en presencia de un individuo infectado; una cierta carga viral se va acumulando en el aire interior con el tiempo.

Medición del nivel de presión sonora

Martin Z. Bazant et al. (DOI.org March2021) «A guideline to limit indoor transmission»
El nivel de sonido de la voz y la probabilidad de propagación de enfermedades transmitidas por el aire tiene una gran importancia. Existe una gran diferencia entre la cantidad y tamaño de gotas que se producen a través de las diferentes formas de hablar.
Hablar en voz baja puede producir solo una fracción de las gotas emitidas de otras formas, como gritando o cantando. El siguiente gráfico, detalla el tamaño promedio de las gotas (en micrómetros) mientras se monitoriza el nivel de presión sonora (Sound Pressure Level o “SPL”) en diferentes eventos.
Según Martin Z. Bazant et al. [1] «Una guía para limitar la transmisión aérea en interiores del Covid-19, abril de 2021», existe una alta correlación entre la intensidad de volumen sonoro creado por el público en un espacio, y la cantidad de concentración de aerosoles mientras se realizan diferentes actividades, desde cantar hasta la respiración nasal normal y relajada.
Por lo tanto, parece que no solo es importante medir la cantidad de partículas que flotan en el aire en forma de aerosoles, sino también medir la cantidad de nivel de presión sonora creado por las personas mientras hablan, ya que ese es un factor que agrava el riesgo de propagación de infecciones en el aire.
Después de estudiar el gráfico de aerosoles de Bazant et al. se hace evidente que medir con un sensor el nivel de presión sonora del espacio bajo estudio tiene mucho sentido. La tasa de probabilidad de infección (IPR) será mucho mayor en un ligar ruidoso donde la gente habla en voz alta.
Otra lección del gráfico de Bazant et al. es el alto riesgo que implican algunos eventos musicales. Por ejemplo, un concierto pop donde la gente suele bailar, gritar y cantar. No tenemos ninguna duda de que los espectáculos musicales y las manifestaciones públicas masivas producen una combinación de eventos negativos, que multiplican la posibilidad de propagación de enfermedades por el aire.
Resumen de resultados – Casos de Uso
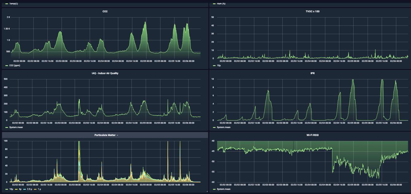
Para evaluar el éxito de nuestra investigación, instalamos el sistema de sensores de monitorización del aire en varios establecimientos / ambientes cerrados. A continuación, nostramos un comedor de un colegio de Madrid.
La siguiente captura de pantalla muestra los datos del sensor de varios días consecutivos de lecturas.

Con un simple análisis, se observa lo siguiente:
- Altos niveles de CO 2 (arriba a la izquierda) denotan los horarios de comidas con mayor ocupación, estando
directamente relacionados con los niveles de aforo. Con esta información podemos incluso calcular el número de
personas que hay en el comedor en un momento determinado. - Los niveles de disolventes (TVOC arriba a la derecha) se mantienen estables con aumentos menores fuera del
horario de comidas, lo que representa la limpieza de las instalaciones con productos químicos. Los niveles de disolventes se ven afectados por los desinfectantes y los materiales de limpieza. - Partículas (abajo a la izquierda) muestra niveles muy altos de concentración de partículas que se filtraron de la cocina al comedor. Podemos ver claramente los tres picos más altos que ocurren justo antes y durante el horario del almuerzo de 12:00 a 15:00 h.
- También se muestra la cobertura WIFI (abajo a la derecha). Esta variable no esta relacionada con el aire y muestra una conectividad óptima en todo momento.
En la fila central, se muestran los algoritmos de índice IIAQ e IPR. Los altos niveles de CO2 y partículas en el aire (PM) aumentan rápidamente a una alta probabilidad de infección con el tiempo.
Podemos concluir que las mediciones de IIAQ e IPR son completamente diferentes y complementarias para evaluar la calidad del aire interior en un punto determinado y el IPR a lo largo del tiempo.
Análisis de la calidad del aire:
- En general, la concentración de dióxido de carbono (CO2) encontrada fue mucho más alta de lo esperado en escuelas, comedores, gimnasios y otros lugares públicos. Eso reveló sistemas de aire acondicionado obsoletos, diseñados teniendo en cuenta la economía en lugar de proporcionar aire limpio.
Después de revisar algunas instalaciones p ara obtener acciones correctivas con los profesionales de climatización, encontramos filtros que nunca se cambiaron o limpiaron, lo que provocó pérdida de carga. Encontramos conductos dañados e impulsores que funcionaban mal. - Sin embargo, algunos amb ientes interiores públicos fueron mucho mejores de lo que esperábamos. Comprobamos la calidad del aire y el IPR en el recinto ferial de Madrid (IFEMA) donde el aire que alimenta los equipos aire es 100% del exterior.
- También hemos comprobado la calid ad del aire y el IPR en el sistema de transporte subterráneo Madrid METRO, donde se instalaron nuevas unidades de ventilación tras el primer brote del COVID, descubriendo par nuestra sorpresa, que la calidad del aire y el IPR eran muy buenas en la mayoría de los momentos.
El interior de los trenes no están incluidos en el estudio, ya que no fueron monitorizados. - Se consideró relevante incluir el conteo de partículas en el aire (PM) en el IIAQ y en el IPR.
En los restaurantes, encontramos que los niveles de PM eran muy altos, lo que denotaba un mal aislamiento de los sistemas de aire acondicionado de la cocina con respecto al comedor, incluso sin la existencia de olor a cocina. Además la cantidad de PM en los comedores escolares era excesiva en todo momento, lo que denota sistemas de aislamiento y ventilación deficientes. - Concluimos que el algoritmo IPR funciona bien para mostrar ambientes interiores insalubres a lo largo del tiempo, algo que el IIAQ no hace.
La tasa de riesgo acumulada en el tiempo revela que con solo 60 minutos de exposición a un ambiente interior insalubre, existe una probabilidad significativa de inhalar aire viciado con cargas virales dañinas. - Existe una demanda social evidente de aire limpio y saludable que va más allá de los problemas relacionados con la contaminación de la ciudad que son monitorizados por los estándares de calidad existentes.
Las emisiones de gases de combustión son un hilo conductor para la salud. Pero lo que estamos viendo ahora es un asunto diferente, que está relacionado con los ambientes interiores y la existencia de enfermedades transmitidas por el aire.
Madrid, 18 de noviembre de 2022
Juan Ángel Martín
Director de Producto
Desarrollo Informático S.A. (Partner de Integra)
Artículos relacionados
16 de febrero de 2026
1 de febrero de 2026
16 de enero de 2026
1 de diciembre de 2025
